Monitoring
To monitor the NATS Streaming system, a lightweight HTTP server is used on a dedicated monitoring port. The monitoring server provides several endpoints, all returning a JSON object.
Enabling from the command line
To enable the monitoring server, start the NATS Streaming Server with the monitoring flag -m (or -ms) and specify the monitoring port.
Monitoring options
-m, --http_port PORT HTTP PORT for monitoring
-ms,--https_port PORT Use HTTPS PORT for monitoring (requires TLS cert and key)
To enable monitoring via the configuration file, use http: "host:port"
or https: "host:port"
. There is no explicit configuration flag for the monitoring interface.
For example, after running this:
nats-streaming-server -m 8222
you should see that the NATS Streaming server starts with the HTTP monitoring port enabled:
[19339] 2019/06/24 15:02:38.251091 [INF] STREAM: Starting nats-streaming-server[test-cluster] version 0.15.1
[19339] 2019/06/24 15:02:38.251238 [INF] STREAM: ServerID: 0Z2HXClEM6BPsGaKcoHg5N
[19339] 2019/06/24 15:02:38.251243 [INF] STREAM: Go version: go1.12
[19339] 2019/06/24 15:02:38.251862 [INF] Starting nats-server version 2.0.0
[19339] 2019/06/24 15:02:38.251873 [INF] Git commit [not set]
[19339] 2019/06/24 15:02:38.252173 [INF] Starting http monitor on 0.0.0.0:8222
[19339] 2019/06/24 15:02:38.252248 [INF] Listening for client connections on 0.0.0.0:4222
(...)
You can then point your browser (or curl) to http://localhost:8222/streaming
Enabling from the configuration file
To start via the configuration file you can define the monitoring port as follows:
http_port = 8222
Then use the -sc
flag to customize the NATS Streaming configuration:
nats-streaming-server -sc nats-streaming.conf -ns nats://demo.nats.io:4222 -SDV
Confirm that the monitoring endpoint is enabled by sending a request:
curl 127.0.0.1:8222/streaming/channelsz
{
"cluster_id": "test-cluster",
"server_id": "dXUsNRef1z25NpcFmZhBNj",
"now": "2019-06-24T15:18:37.388938-07:00",
"offset": 0,
"limit": 1024,
"count": 0,
"total": 0
}
Monitoring a NATS Streaming channel with Grafana and Prometheus
Here you'll find examples demonstrating how to use Prometheus query expressions to monitor NATS streaming channels.
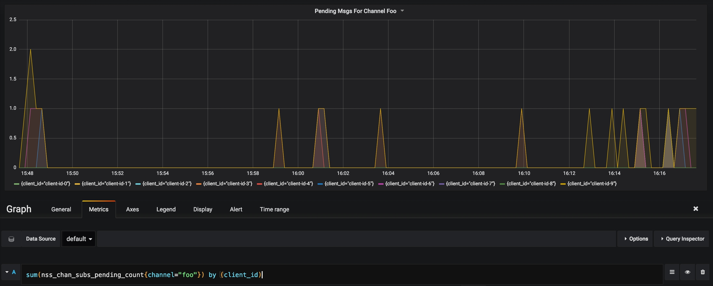
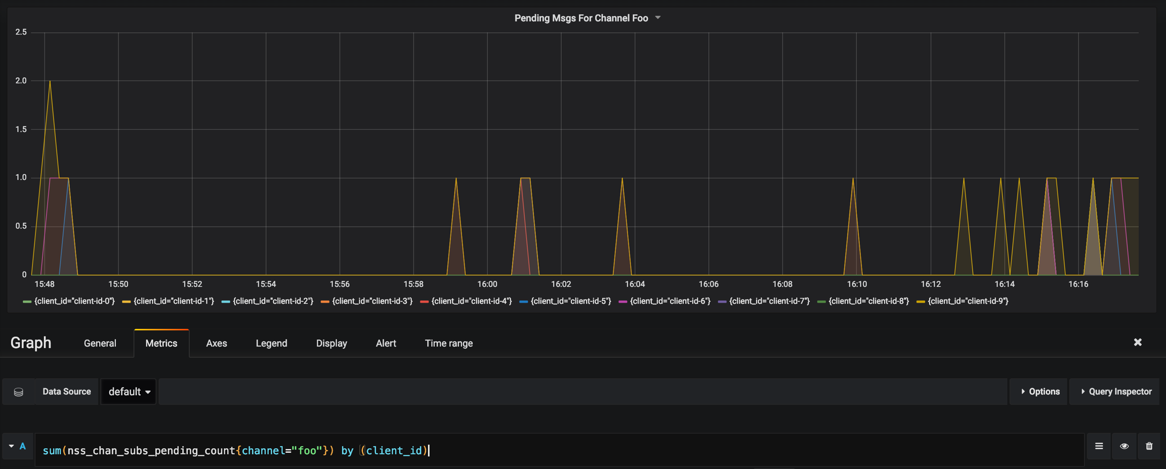
Pending Messages from Channel Foo
sum(nss_chan_subs_pending_count{channel="foo"}) by (client_id)

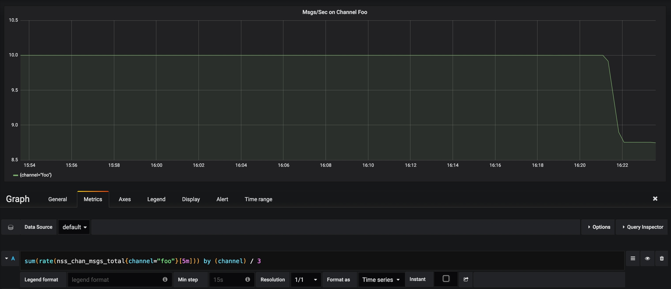
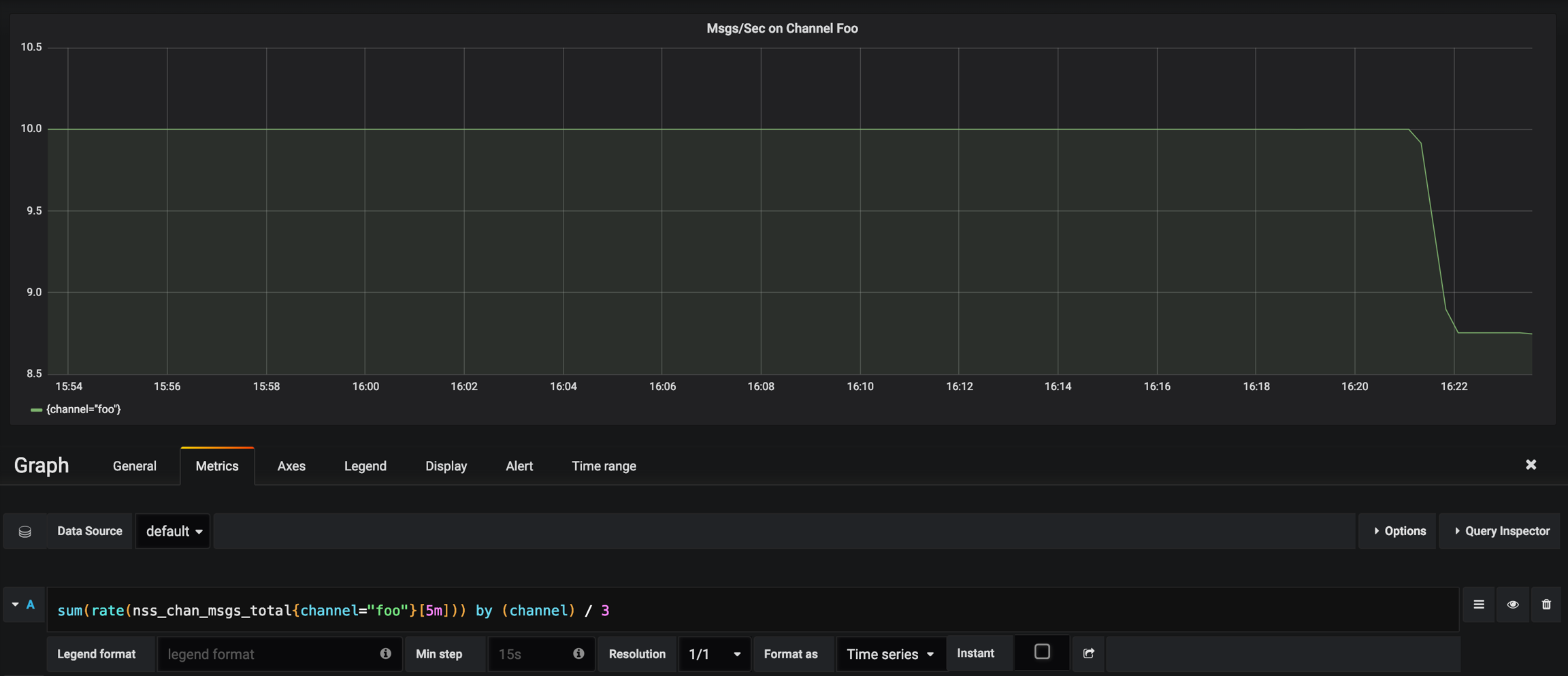
Messages Per Sec Delivered on Channel Foo
In this case, 3
is the size of the quorum of NATS Streaming Server nodes. In case of a single instance backed by a relational database we would set it to 1
:
sum(rate(nss_chan_msgs_total{channel="foo"}[5m])) by (channel) / 3

Msgs/Sec vs Pending on Channel
Example of combining the rate of messages with the pending count to detect whether processing is getting behind:
sum(rate(nss_chan_msgs_total{channel="foo"}[5m])) by (channel) / 3
sum(nss_chan_subs_pending_count{channel="foo"}) by (channel) / 3

最后更新于